メインコンテンツへスキップ
  1. ブログ/

【スクショ解説】aaPanel のインストールとサイト追加手順

·
AlmaLinux AaPanel コントロールパネル
目次

【スクショ解説】aaPanel のインストールとサイト追加手順
【スクショ解説】aaPanel のインストールとサイト追加手順

初めに
#

Linuxサーバーを構築してサービスを公開する場合、通常は「CLI(コマンドラインインターフェース)」と呼ばれる黒い画面にコマンドを打ち込んで設定を行う必要があります。

しかし、この操作は専門知識が必要で、初心者にとっては非常にハードルが高いのが現実です。

そこで活躍するのが、サーバーをWebブラウザ上から視覚的に管理できる「ホスティングコントロールパネル」です。

この分野では商用の「cPanel」や「Plesk」が有名ですが、これらは有料となっており、個人や小規模な運用では導入の敷居が高いという課題がありました。

そんな悩みを解決してくれるのが、今回ご紹介する 「aaPanel(エーパネル)」 です。

本記事では、この aaPanelAlmaLinux 9.6 環境にインストールし、誰でも簡単にサーバー運用を始める手順を分かりやすく解説します。

aaPanelとは
#

aaPanel は、無料で利用できる高機能なコントロールパネルです。

世界中で1200万以上のサーバーに導入されており、以下のような複雑な作業をワンクリックで実行できる手軽さが人気を集めています。

  • Webサイトやデータベースの管理
  • Dockerやcronの管理
  • FTPアカウントの管理
  • サーバーリソースのモニター機能

これらの基本的なコア機能は無料で利用することができます。

「コマンド操作は苦手だけど、自分のサーバーを持ちたい」「コストをかけずに管理画面を導入したい」という方に最適なツールとなっています。

現時点では日本語表示には対応していないため、操作は英語表記となります。

1.要件確認
#

本記事では、サーバー用途として安定性が高く長期サポートが期待できる AlmaLinux 9 を利用して aaPanel のインストールと設定を進めます。

初めにご利用の環境が以下の要件を満たしているか確認してください。

■ 事前に確認しておくポイント
#

  • root権限が利用できる
  • サポート対象となるOSを利用している
  • サーバーが推奨スペックを満たしている

■ aaPanelが公式にサポートしているOS
#

OS名 対応バージョン
CentOS 7.x
Debian 10, 11, 12
Ubuntu 18.04, 20.04, 22.04
CloudLinux 7.x, 8.x
AlmaLinux 8.x, 9.x
Rocky Linux 8.x

■ サーバー要件
#

最低要件 推奨要件
1コア CPU / 512MB RAM 1コア CPU / 1GB RAM

2.インストールスクリプトのダウンロードと実行
#

続いて、aaPanel のインストールスクリプトをダウンロードし、実行します。

以下のコマンドをサーバーのターミナルで実行してください。

URL=https://www.aapanel.com/script/install_7.0_en.sh && if [ -f /usr/bin/curl ];then curl -ksSO "$URL" ;else wget --no-check-certificate -O install_7.0_en.sh "$URL";fi;bash install_7.0_en.sh aapanel

上記は執筆時点でのインストール用コマンドとなります。

最新版のコマンドは公式サイトにて公開されているため、以下ページより最新のコマンドをご確認ください。

公式サイトのインストール案内ページ

インストールを実行すると、以下のような確認メッセージが表示されます。

+----------------------------------------------------------------------
| aaPanel FOR CentOS/Ubuntu/Debian
+----------------------------------------------------------------------
| Copyright © 2015-2099 BT-SOFT(https://www.aapanel.com) All rights reserved.
+----------------------------------------------------------------------
| The WebPanel URL will be https://SERVER_IP:11866 when installed.
+----------------------------------------------------------------------

Do you want to install aaPanel to the /www directory now?(y/n): y

デフォルト設定では /www ディレクトリにインストールする仕様となっています。

特別な理由がなければ y を入力して インストールを続けてください。

インストール先を変更したい場合は n を選択し、任意のディレクトリを設定してください。

aaPanel のインストールが正常に完了すると、以下のように管理画面へのアクセス用 URL と、ログインに必要なアカウント情報が表示されます。

==================================================================
Congratulations! Installed successfully!
==================================================================
aaPanel Internet Address: https://XXX.XXX.XXX.XXX:11866/fa1a27b0
aaPanel Internal Address: https://XXX.XXX.XXX.XXX:11866/fa1a27b0
username: XXXXXXXX
password: XXXXXXXX

表示される管理画面の URL は、末尾にランダムな文字列が付与されています。

これは、URLを推測されにくくすることで、不正アクセスのリスクを下げるためのセキュリティ対策となっております。

インストール完了時に表示されるこれらの情報は、ブラウザで管理画面にログインする際に必要となるため、必ず控えておいてください。

3.ファイアウォール
#

一般的なコントロールパネルサービスでは、インストール後に管理パネル用のポートを自分で開放する必要がある場合があります。

しかし、aaPanel を RHEL 系の OS(CentOS、AlmaLinux、Rocky Linux)にインストールした場合は、firewalld が自動で導入され、管理画面に必要なポートも自動で開放される仕様になっています。

そのため、インストール後にポート解放等の対応を行う必要はありません。

4.管理画面へアクセス
#

管理画面にアクセスするには、インストール時に表示された URL にブラウザでアクセスしてください。

管理画面ページ

アクセスを実施すると上記の画像ようにログイン画面が表示されます。

インストール完了時に生成されたユーザー名とパスワードを入力しログインを行なってください。

初回ログイン画面

情報を入力しログインを行うと上記の画像のような画面が表示されます。

ウェルカムメッセージ

Finish」ボタンを押すと、別タブでウェルカムメッセージが表示されます。

こちらのページは不要なため閉じていただいて問題ございません。

初期設定画面

上記のように初期設定画面が表示されていれば初回ログインは完了となります。

5.初期設定
#

初回ログイン後、aaPanel は推奨ソフトウェアのインストール画面を表示します。

ここでは、Web サーバー、PHP、MySQL、FTP などの基本的なサーバー構成を選択できます。

Web構成の指定
#

初回ログイン後、まず最初にWebサーバーの構成を選択してください。

サーバー構成の選択

選択できる構成は以下の通りとなります。

構成タイプ 内容
マルチWebサーバーホスティング Nginx(フロントエンド) + Apache(バックエンド)
単一のWebサーバーモデル Nginxのみ または Apacheのみ

マルチWebサーバーホスティングは、アクセスの多いサイト向けの構成となります。

フロントにNginx、バックにApache等を配置することで、キャッシュとWeb処理を分け、効率的に運用することができます。

一方、単一のWebサーバーモデルは、動かすWebサーバーが1つだけの軽量構成となっております。

そのため、個人利用や静的サイトに最適で、システムへの負荷が少なく、初心者でも扱いやすくなっています。

今回は個人利用を想定し、Apache2.4の単一のWebサーバーモデルで進めます。

その他の構成の指定
#

その他の構成の指定

次に、データベースやPHP、FTP、DNS、メールサーバーなどの構成を選択します。

構成は有効、無効の選択と利用するバージョンをプルダウンから選択し設定が可能です。

以下は設定できる項目一覧となっております。

種類 選択可能なソフト / バージョン
データベース MySQL または MariaDB
PHP バージョン 5.x、6.x、7.x、8.3
データベース管理ツール phpMyAdmin バージョン 4.x~5.2
FTPサーバー Pure-Ftpd(バージョン固定)
DNSサーバー DNS-Server(バージョン固定)
メールサーバー Mail-Server(バージョン固定)

データベースやPHP、phpMyAdminは複数バージョンから選択する事が可能です。

FTP、DNS、メールサーバーは有効、無効のみを指定する事ができます。

今回は、デフォルトの構成として以下を選択します。

種類 バージョン
データベース MariaDB 10.11
FTPサーバー Pure-Ftpd 1.0.49
PHP 8.3
データベース管理ツール phpMyAdmin 5.2

初期設定の実行
#

初期設定の実行画面

すべての構成選択が完了したら、画面下部の 「One-click」 ボタンをクリックしてください。

クリック後、自動的に構成のインストール処理が開始されます。

Message Box画面

インストールが開始されると、上図のような Message Box が表示され、進行状況を確認することができます。

ログはリアルタイムで出力されるため、処理内容を随時確認することが可能です。

インストール処理中は CPU 使用率が一時的に上昇します。

目安として約 5分程度 で完了しますので、そのまま待機してください。

タスク完了画面

すべてのタスクが完了すると、上記のように 「Currently no tasks!」 と表示されます。

アカウント登録画面

続いて、アカウント登録画面 が表示されます。

アカウント登録は任意で、登録しなくてもそのまま利用することができます。

登録しておくと、より多くの機能を利用できるようになります。

初期設定の完了画面

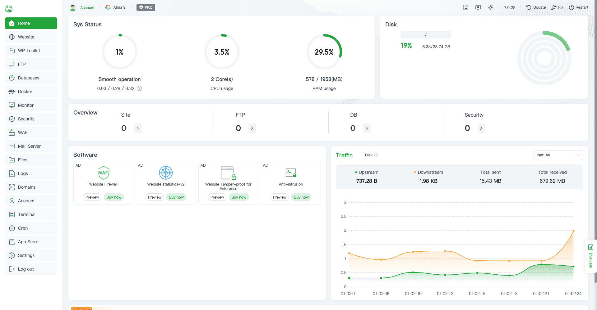
上記のような画面が表示されれば、aaPanelの初期設定は完了となります。

この画面からサーバー管理やサイト構築、各種設定を行うことができるようになります。

6.Webサイトを追加する
#

ここからは、aaPanel に新しい Web サイトを追加する方法を紹介します。

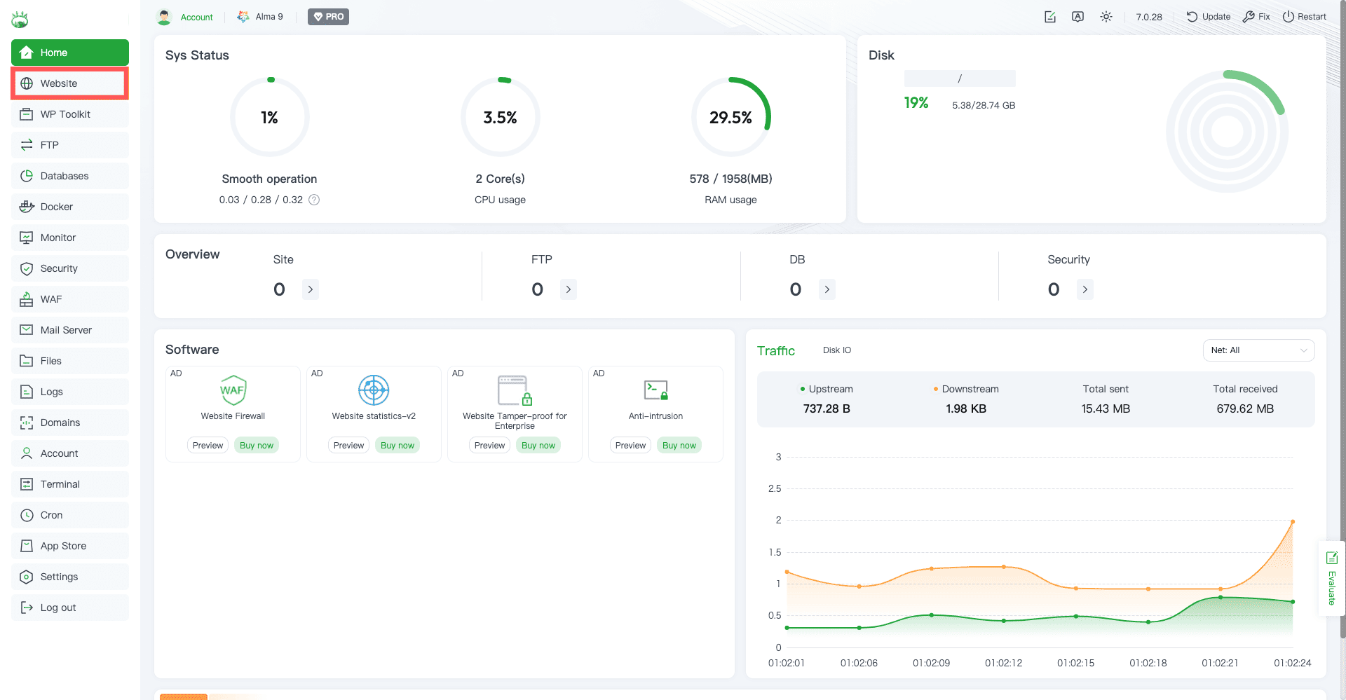
Websiteタブへの移動画面

初めに左側メニューの 「Website」 タブをクリックします。

サイト一覧ページ

クリックすると Web サイト一覧画面が表示されます。

初期段階ではサイト登録がないため上記のような表示となります。

画面左上の 「Add site」 ボタンをクリックしてください。

サイト登録画面

「Add site」をクリックすると、サイト登録フォームが表示されます。

サイトの作成タイプ
#

サイトタイプの指定

次に、サイトの作成タイプを以下の中から選択してください。

初心者の方は「Create site」を選択すれば問題ありません。

各タイプの説明は以下となっております。

項目 説明
Create site 通常のサイト追加を行う標準設定
Create for Git Git リポジトリからサイトを作成
Batch create 複数サイトをまとめて一括作成

今回の例では通常の「Create site」を選択して進めます。

名前解決の指定
#

DNSの指定

次に、ドメイン名の名前解決方法を選択します。

ここでは、DNS の設定をどのように行うかを指定できます。

項目 説明
Manual Add Record(デフォルト) DNSレコードを手動で追加する方式 
Automatic Add Record DNS API を利用して自動でレコード追加を行う方式

今回は デフォルトの 「Manual Add Record」 で進めます。

ドメイン設定
#

ドメイン設定画面

次にドメインに関する設定を行います。

各セクションの説明は以下となっております。

項目 説明
Domain name サイトに設定するドメイン名。複数ある場合は 1 行ずつ入力。
ワイルドカード形式も使用可能
Description サイトに関する説明文やメモを入力する
Website Path サイトのドキュメントルートを指定する

今回は例として、以下の設定で進めます。

項目 設定
Domain name aapanel.r1999.com
Website Path /www/wwwroot/aapanel.r1999.com
Description demo site

その他の設定
#

その他の詳細設定画面

次に、FTP やデータベース、PHP などの設定を行います。

以下設定可能な項目となっております。

項目 説明
FTP サイト用の FTP アカウントを作成するかを指定します。
作成しない場合は「Not create」を選択します。
Database サイト用のデータベースを作成するかを指定します。
作成しない場合は「Not create」を選択します。
PHP version サイトで使用する PHP のバージョンを選択します。
利用しない場合は「Static」を選択します。
Site category サイトのカテゴリを指定できます。
特に分類が不要な場合は「Default category」を選択します。
Create html file 初期表示用の index.html ファイルを自動生成するかを指定します。

今回は WordPress を利用する想定で、以下の設定で進めます。

項目 設定例
FTP Not create
Database 作成する
Database type MySQL
Database settings ********
Password ********
PHP version PHP-83

設定
#

サイト追加の実行画面

設定の入力が完了したら、画面下部にある Confirm ボタンをクリックします。

データベースの作成通知

実行後、データベースが作成されたことを知らせる通知が表示されます。

サイト一覧への追加確認

サイト一覧ページには、追加したドメイン名が表示されます。

これで、基本的な設定は完了となります。

必要に応じて SSL 証明書の設定や WordPress のインストールなどを行うことで、サイトの運用を開始できます。

関連記事

【初心者向け】RPMのChangelogからセキュリティ修正を確認する方法
Linux RPM セキュリティ AlmaLinux
【簡単ガイド】AlmaLinuxでNginxをインストールする方法
Linux AlmaLinux Nginx Webサーバー
【セキュリティ】LinuxでASLRの設定を確認する方法
Linux ASLR セキュリティ AlmaLinux 音声解説あり
【脆弱性確認】RPMファイルを展開してソースコードとパッチを確認する方法
Linux RPM セキュリティ AlmaLinux
【初心者向け】AlmaLinuxでWi-Fiに接続する方法|コマンドラインで簡単設定
AlmaLinux Wi-Fi ネットワーク コマンド Nmcli
【2025年12月16日更新】AlmaLinuxバージョン一覧まとめ
RHEL AlmaLinux Linux